Yes that would be fairly simple indeed.
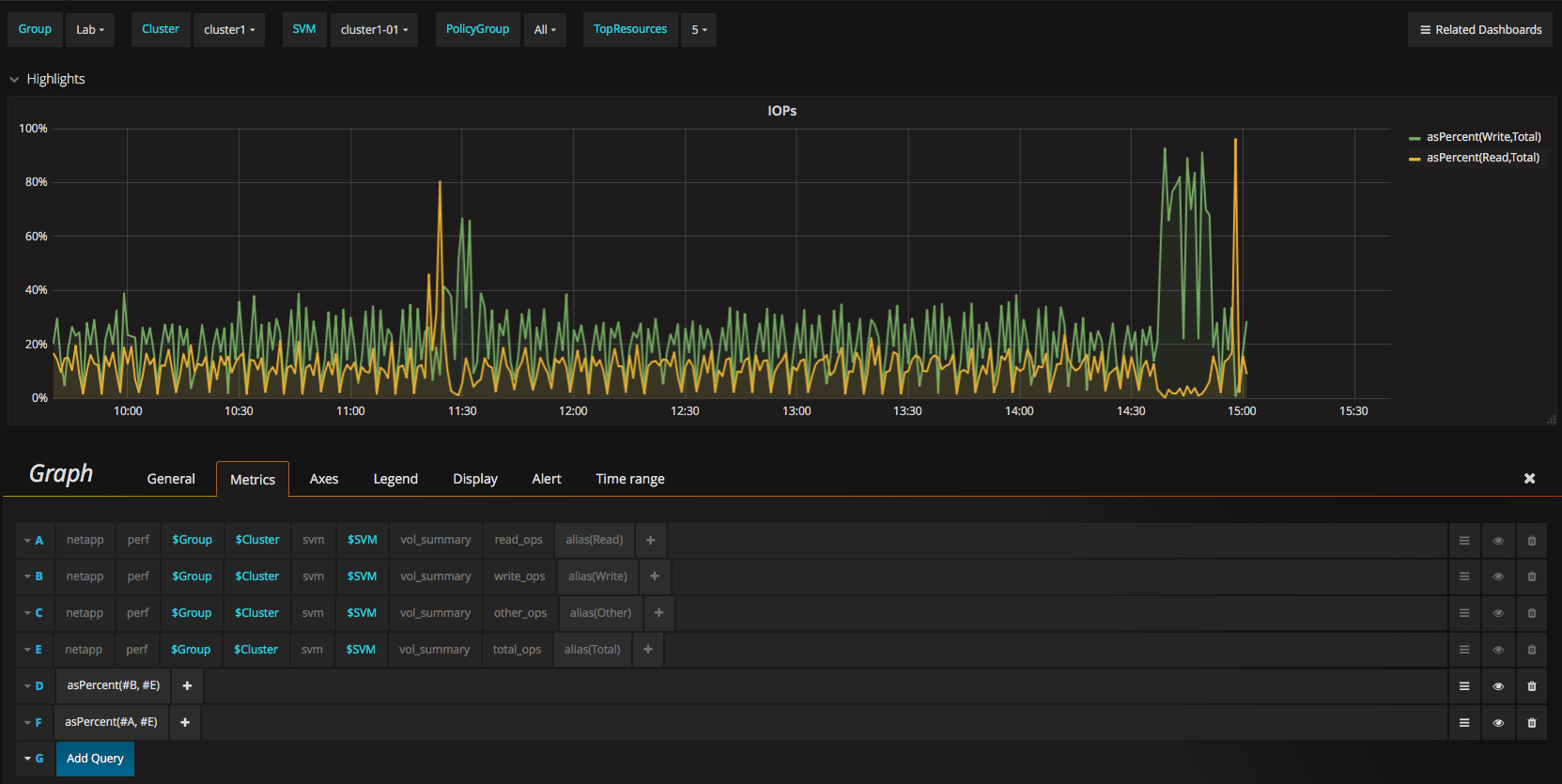
I think usually you would find the panel that shows IOPS read and write.
You can either copy it (Click on title > left menu > Panel JSON, then paste it in a new one) or modify the one you see by "hiding" the read and write (and other...) series (click on the eye) and add another series that uses the "asPercent()" graphite function that's available in the menu.
The idea would be to mask what you don't need, and add the "total_ops" metric.
Once you have that, you add two series using the asPercent() graphite method, you end up with something like this, after adding metrics E, D and F
