I' m not sure I'm making things wright but the beaviour is strange.
Context
Active Sync protected Consistency Group with Fan-out Snapmirror "MirrorAllSnapshots" behaviour. Active Sync destination volumes are retaining more snapshots than it should, while the Snapmirror destination volume retains only what is expected.
Configuration
Source System:
One Consistency Group with two Volumes

Snapshot Policies:
No policy assigned to the individual Volumes, just to the CG:


Snapshot Copies on the Source CG:
On the Source, the snapshot quantity and type is consistent with the local snapshot retention and the number of active replication operations (ActiveSync and SnapMirror)

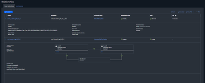
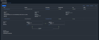
Target System
Consistency Groups:

AS_CG_1 is the ActiveSync destination
AS_CG_1_dest is the SnapMirror destination
Relationships:

Snapshot policies on Target:

Snapshot copies on Target:
The volumes from the Active Sync relationship are keeping more snapshots than they should.
ActiveSync Secundary side Volumes:


The volumes associated with the Snapmirror destination show the usual contents (Schedule Snaps plus the usual SM snapshots)
Snapmirror Destination side Volumes:

Please let me know what am I doing wrong here.
Kind regards.